O YouTube Analytics é Relatórios de dados do YouTube ferramenta que permite aos criadores acompanhar o desempenho de seus canais. A plataforma Analytics pode ajudá-lo a identificar novas áreas de oportunidade para a estratégia de vídeo da sua empresa e corrigir quaisquer áreas que precisem de atualizações. Pode ser um pouco assustador no início se você não tiver experiência no uso de software analítico, mas detalhamos os elementos mais importantes para você começar.
Postamos vídeos toda semana.
Sim. Toda semana.
Junte-se ao 20.000 profissionais de marketing que obtêm conhecimento de marketing por meio de vídeos MidiaPro.

Como acessar o YouTube Analytics
Se você tem um Canal do YouTubevocê pode acessar o painel do YouTube Analytics no YouTube Studio. Quando você estiver no YouTube Studio, acesse a guia Analytics do painel do seu canal.
Na seção de análise do seu painel, você verá primeiro uma visão geral do seu canal, incluindo seus principais vídeos, dados de espectadores ao vivo e o desempenho do seu vídeo mais recente.
Para métricas mais detalhadas, você pode selecionar “Modo Avançado” no painel principal ou “Ver mais” na caixa de visão geral do canal.
Clicar em qualquer um desses links o levará a uma versão mais detalhada do YouTube Analytics. No modo avançado, você pode visualizar os dados do seu canal como um gráfico de linhas ou de barras.
Você pode usar as caixas suspensas para ver diferentes dados, incluindo visualizações do canal, taxa de cliques do vídeo, impressões, inscritos por vídeo e muito mais.
Abaixo do gráfico, você pode ver as métricas escolhidas, separadas por vídeo.
O YouTube Analytics fornece dados importantes para sua estratégia, mas alguns são mais importantes que outros. Agora que você sabe como navegar no painel, mergulharemos em quatro métricas importantes às quais você deve prestar atenção ao revisar as análises de seu canal no YouTube.
4 métricas importantes no YouTube Analytics
Você pode coletar dados detalhados sobre seu canal e desempenho de vídeo individual por meio do Modo Avançado no YouTube Analytics. Embora observar as visualizações do seu vídeo seja uma boa indicação da popularidade de cada vídeo, combinar a contagem de visualizações com outras métricas pode lhe dar uma ideia melhor se o seu conteúdo funciona para o seu público.
1. Taxa de cliques de impressões
A taxa de cliques (CTR) de impressões informa a porcentagem de pessoas que clicaram em seu vídeo quando viram a miniatura. O número de impressões é contabilizado principalmente no YouTube e não inclui pessoas que visualizaram sua miniatura em outras plataformas (como seu próprio site). De acordo com um pesquisa da Databoxa CTR média do YouTube fica em torno de 4-5%. Você pode visualizar a CTR de todos os seus vídeos usando o modo avançado do YouTube Analytics.
Se sua CTR estiver abaixo do esperado, tente:
- Alterando a miniatura do seu vídeo
- Atualizando o título do seu vídeo
Fazendo sua miniatura aparecer nos resultados da pesquisa ou usando palavras poderosas em seu título pode atrair mais pessoas para seu vídeo. Apenas certifique-se de que a miniatura e o título reflitam com precisão o conteúdo do seu vídeo.
2. Porcentagem média visualizada
A porcentagem média de visualizações leva sua contagem de visualizações para o próximo nível. Este número indica quanto seu vídeo as pessoas estão assistindo em média. Uma porcentagem mais alta significa que seus vídeos mantêm as pessoas interessadas, o que acabará ajudando seu conteúdo a aparecer para um número maior de pessoas. pesquisas relevantes no YouTube. Muitas fontes discordam sobre qual número representa uma boa porcentagem visualizada. Considere obter uma média básica para o seu canal, que você pode encontrar usando o Modo Avançado do painel do YouTube Analytics.
Você pode combinar essa métrica com o gráfico de retenção de público do YouTube para ver onde as pessoas desistem.
Quando você sabe a posição de seu canal, pode descobrir como desenvolver seu desempenho atual. Uma razão pela qual as pessoas podem não ficar por aqui é que os metadados do seu vídeo (ou seja,
seu título, descrição e miniatura) não representam completamente o conteúdo do seu vídeo. Se você achar que é esse o caso, faça alguns ajustes e medir seu progresso.
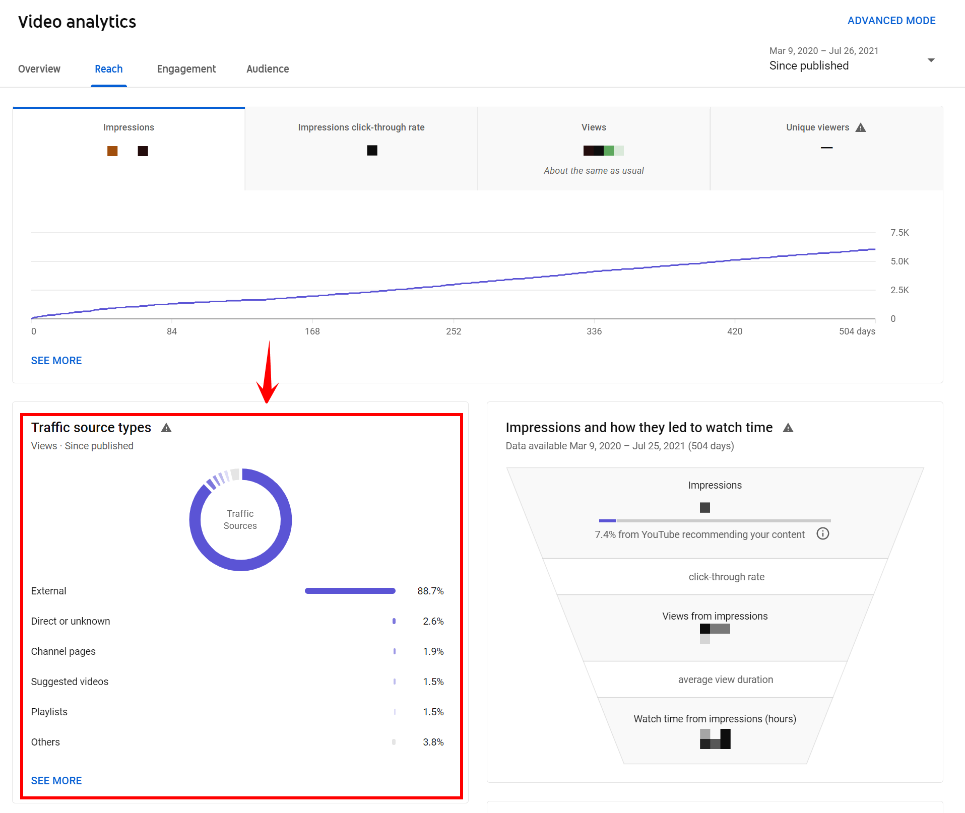
3. Fonte de tráfego
Saber onde seu público está assistindo seus vídeos pode ajudá-lo a descobrir a melhor forma de otimizá-los. Você pode acessar o relatório de origem de tráfego do seu canal por meio do modo avançado do YouTube Analytics. Selecione “Fonte de tráfego” para ter uma visão geral de onde as pessoas encontram e assistem seus vídeos.
Você pode clicar nas diferentes fontes que aparecem para ver mais detalhes. Se quiser ver palavras-chave populares que as pessoas usam para encontrar seus vídeos, por exemplo, você pode clicar na opção “Pesquisa no YouTube”.
Você também pode visualizar as fontes de tráfego de cada vídeo individual abrindo as análises desse vídeo no modo avançado ou no painel padrão.
Se você notar muitas visualizações provenientes de vídeos incorporados em seu site, pode ser uma boa ideia promova mais deles lá.
Se a sua presença na pesquisa do YouTube não for tão forte quanto você gostaria, reserve um tempo para otimize seus vídeos e seu canal. Além disso, não hesite em compartilhar seus vídeos nas redes sociais, em sua estratégia de email marketing ou em qualquer outro lugar que você possa alcance seu público on-line.
4. Assinantes
Quando alguém se inscreve no seu canal do YouTubeisso geralmente significa que eles gostaram do seu conteúdo e querem voltar para ver mais. Se o seu canal está apenas começando, não fique frustrado com a falta de inscritos. Leva tempo para construir um públicoe nem todo mundo atinge o sucesso imediatamente. Se o conteúdo que você cria for interessante, útil e de alta qualidade, as pessoas continuarão voltando. Você pode ver uma contagem ao vivo de seus inscritos ao abrir pela primeira vez o painel do YouTube Analytics.
No Modo Avançado, você pode ver quantos inscritos cada vídeo traz para seu canal.
Você pode saber de onde vem a maioria dos seus assinantes clicando na guia “Fonte de assinatura” no Modo Avançado.
Se você notar que determinados vídeos atraem mais inscritos, tente descobrir o porquê. Você tentou algo diferente?
Você incluiu uma introdução? A música é mais animada? Pegue suas descobertas e aplique-as ao criar novos vídeos. Todas essas quatro métricas do YouTube Analytics podem ajudá-lo a ter uma visão geral de como sua estratégia está funcionando. Não tenha medo de explorar o painel do YouTube Analytics e leia mais sobre outras métricas do YouTube Analytics. Você tem muitas informações disponíveis no YouTube que o ajudarão a se tornar um criador de conteúdo mais bem-sucedido.
Conecte-se com os mestres do YouTube Analytics na MidiaPro!
Se você está procurando uma equipe de criadores de conteúdo para ajudar com seu estratégia de marketing de vídeonão hesite em entre em contato conosco no MidiaPro! Teremos prazer em discutir como você pode usar o YouTube para expandir seus negócios.



